Monitoring Cream Filling Machine + Dashboard (IoT Solutions)
พัฒนาระบบ Monitoring สำหรับเครื่องบรรจุครีม พร้อม Web Dashboard เพื่อแสดงข้อมูลการทำงานของเครื่องแบบ Real-time และบันทึกข้อมูลย้อนหลัง ช่วยให้ทีมผลิตและซ่อมบำรุงติดตามสถานะเครื่อง, แนวโน้มการทำงาน และตรวจพบความผิดปกติได้รวดเร็ว ลด Downtime และสนับสนุนการวิเคราะห์ประสิทธิภาพการผลิต
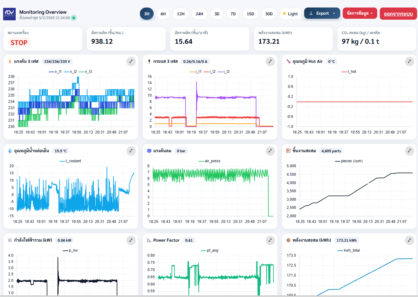
ขอบเขตงาน (Scope of Work)
-
เก็บข้อมูลจากเครื่องจักร/ตู้คอนโทรล (สัญญาณสถานะ, การทำงาน, ตัวแปรกระบวนการที่เกี่ยวข้อง)
-
ออกแบบระบบ Data Logging และโครงสร้างข้อมูลสำหรับใช้งานระยะยาว
-
พัฒนา Web Dashboard สำหรับ:
-
แสดงสถานะเครื่องแบบ Real-time (Run/Stop/Alarm)
-
กราฟแนวโน้ม (Trend) และสรุปค่า/สถิติรายช่วงเวลา
-
มุมมอง Monitoring Overview และหน้ารายละเอียดแต่ละพารามิเตอร์
-
Export ข้อมูลรายงาน (ตามรูปแบบที่กำหนด)
-
-
ติดตั้งและทดสอบหน้างาน พร้อมปรับจูนระบบให้ใช้งานจริงได้เสถียร